佛山某新能源汽车零部件企业
基于客户多订单、出货计划频繁调整,建立动态模拟排程,快速提供排产建议。结合排产结果进行稼动率、WIP等多维度的瓶颈漂移分析,突破关键资源、工艺、工时等“隐形”瓶颈,优化生产排程。

项目概况

  • 项目类型APS

客户痛点与需求

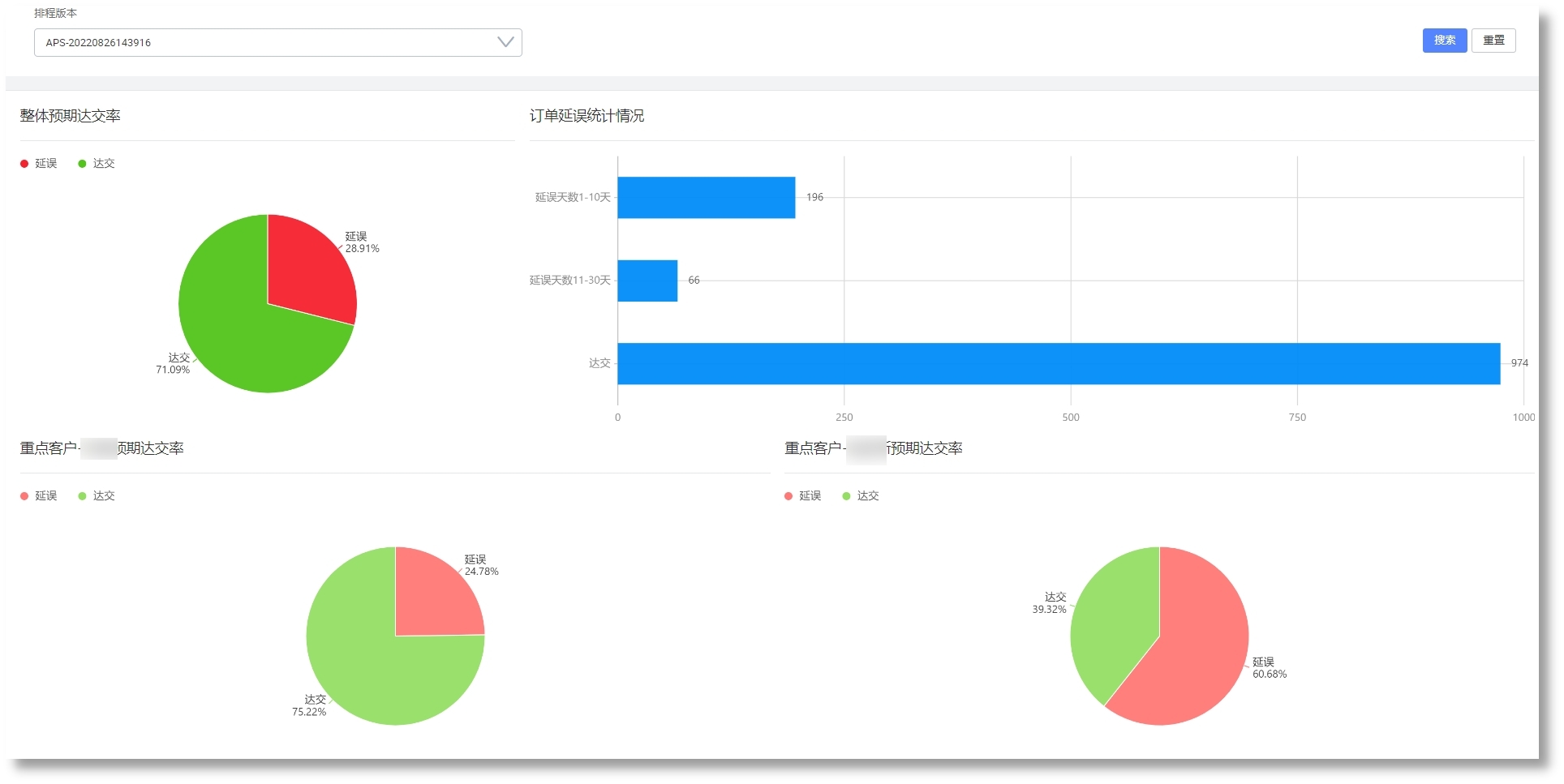
  • 订单井喷式增长,交期回复困难,存在大量瓶颈,交付困难;

  • 客户出货计划频繁变更,需要快速调整内部生产计划;

解决方案

  • 基于客户多订单、出货计划频繁调整,建立动态模拟排程,快速提供排产建议;

  • 结合排产结果进行稼动率、WIP等多维度的瓶颈漂移分析,突破关键资源、工艺、工时等“隐形”瓶颈,优化生产排程;


系统效益

  • 基于动态模拟算法排产,提高订单准交率和产能;

  • 基于精益制造拉式排产,提高工序连贯性,缩短生产周期,降低在制品库存;

  • 提高排产效率,响应紧急插单和生产异常,实现柔性生产;

  • 实现换模时间长的工序连批生产;